Tried looking through a few other posts first, but couldn’t find a solution.
Forum post 1: Obviously high SSD I/O usage from btrfs-cleaner after upgrading to Kernel 5.16
Forum post 2: High CPU Usage: Process with Changing PID
This started happening around after I was messing around with getting some exe’s to work in Wine via lutris, Wine CLI, Bottles. After that, I had cleared some logs using the tutorial titled “Cleaning Arch Linux“ from Chris Titus. Then, I enabled trimming on a schedule using fstrim. Tried disabling it but to no avail. Same usage spikes.
One thing I seem to notice is that a few processes pop into existence for a few seconds then disapear. Those processes are kdeworker, journald, and gvfsd metadata.
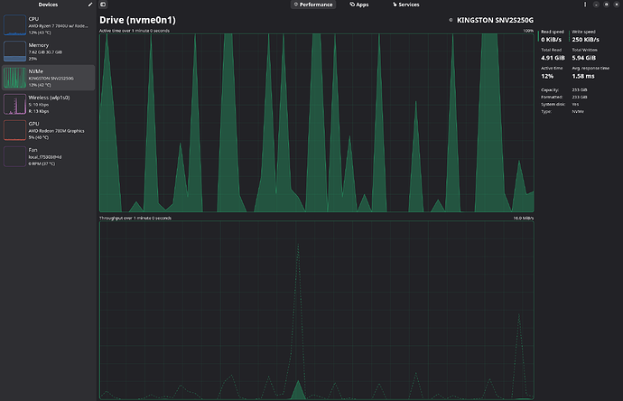
My question is, what could be causing these spikes from 0 to 100% disk usage on my system?
Logs of the event here:
Total DISK READ : 0.00 B/s | Total DISK WRITE : 0.00 B/s
Actual DISK READ: 0.00 B/s | Actual DISK WRITE: 0.00 B/s
TID PRIO USER DISK READ DISK WRITE SWAPIN IO COMMAND
Total DISK READ : 0.00 B/s | Total DISK WRITE : 252.65 K/s
Actual DISK READ: 0.00 B/s | Actual DISK WRITE: 364.32 K/s
TID PRIO USER DISK READ DISK WRITE SWAPIN IO COMMAND
499 be/4 root 0.00 B/s 45.94 K/s ?unavailable? systemd-journald
2573 be/4 user 0.00 B/s 22.18 K/s ?unavailable? auth?
2594 be/4 user 0.00 B/s 811.01 B/s ?unavailable? auth? [HangWatcher]
2623 be/4 user 0.00 B/s 811.01 B/s ?unavailable? auth? [CompositorTileW]
2642 be/4 user 0.00 B/s 811.01 B/s ?unavailable? auth? [ThreadPoolSingl]
2633 be/4 user 0.00 B/s 60.19 K/s ?unavailable? renderD128 --crashpad-handler-pid=2576
3071 idle user 0.00 B/s 16.63 K/s ?unavailable? localsearch-3
8194 be/4 root 0.00 B/s 3.17 K/s ?unavailable? [kworker/u64:38-gfx_0.0.0]
8195 be/4 root 0.00 B/s 6.34 K/s ?unavailable? [kworker/u64:39-events_unbound]
8439 be/4 root 0.00 B/s 34.85 K/s ?unavailable? [kworker/u64:5-events_unbound]
8443 be/4 root 0.00 B/s 3.17 K/s ?unavailable? [kworker/u64:10-btrfs-endio-write]
8447 be/4 root 0.00 B/s 3.17 K/s ?unavailable? [kworker/u64:15-btrfs-endio-write]
8456 be/4 root 0.00 B/s 12.67 K/s ?unavailable? [kworker/u64:24-btrfs-endio-write]
9852 be/4 root 0.00 B/s 9.50 K/s ?unavailable? [kworker/u64:1-btrfs-endio-write]
10015 be/4 root 0.00 B/s 31.68 K/s ?unavailable? [kworker/u64:2-btrfs-endio-write]
10652 be/4 root 0.00 B/s 811.01 B/s ?unavailable? python /usr/bin/iotop -b -o -d 5 -n 12
Total DISK READ : 3.59 M/s | Total DISK WRITE : 2.49 M/s
Actual DISK READ: 3.59 M/s | Actual DISK WRITE: 3.93 M/s
TID PRIO USER DISK READ DISK WRITE SWAPIN IO COMMAND
438 be/4 root 3.17 K/s 1378.38 K/s ?unavailable? [btrfs-transaction]
499 be/4 root 0.00 B/s 46.74 K/s ?unavailable? systemd-journald
2138 be/4 user 0.00 B/s 26.93 K/s ?unavailable? gvfsd-metadata
2282 be/1 user 0.00 B/s 38.02 K/s ?unavailable? wireplumber
2573 be/4 user 0.00 B/s 212.30 K/s ?unavailable? auth?
2597 be/4 user 1877.44 K/s 84.76 K/s ?unavailable? auth? [ThreadPoolForeg]
2599 be/4 user 643.24 K/s 183.78 K/s ?unavailable? auth? [ThreadPoolForeg]
2601 be/4 user 0.00 B/s 7.13 K/s ?unavailable? auth? [Chrome_IOThread]
2617 be/4 user 770.78 K/s 23.77 K/s ?unavailable? auth? [ThreadPoolForeg]
2618 be/4 user 16.64 K/s 0.00 B/s ?unavailable? auth? [ThreadPoolForeg]
2619 be/4 user 54.66 K/s 5.55 K/s ?unavailable? auth? [ThreadPoolForeg]
2620 be/4 user 3.17 K/s 0.00 B/s ?unavailable? auth? [ThreadPoolForeg]
2621 be/4 user 0.00 B/s 811.18 B/s ?unavailable? auth? [ThreadPoolSingl]
2622 be/4 user 1622.37 B/s 11.88 K/s ?unavailable? auth? [CacheThread_Blo]
2642 be/4 user 0.00 B/s 3.17 K/s ?unavailable? auth? [ThreadPoolSingl]
2633 be/4 user 106.15 K/s 148.14 K/s ?unavailable? renderD128 --crashpad-handler-pid=2576
8194 be/4 root 0.00 B/s 9.51 K/s ?unavailable? [kworker/u64:38-kcryptd-254:0-1]
8195 be/4 root 0.00 B/s 41.19 K/s ?unavailable? [kworker/u64:39-flush-btrfs-1]
8439 be/4 root 0.00 B/s 66.54 K/s ?unavailable? [kworker/u64:5-gfx_0.0.0]
8443 be/4 root 0.00 B/s 25.35 K/s ?unavailable? [kworker/u64:10-writeback]
8447 be/4 root 0.00 B/s 6.34 K/s ?unavailable? [kworker/u64:15-kcryptd-254:0-1]
8456 be/4 root 0.00 B/s 19.01 K/s ?unavailable? [kworker/u64:24-btrfs-endio-write]
8474 be/4 root 0.00 B/s 3.17 K/s ?unavailable? [kworker/u64:46-kcryptd-254:0-1]
9852 be/4 root 0.00 B/s 12.67 K/s ?unavailable? [kworker/u64:1-btrfs-endio]
10015 be/4 root 0.00 B/s 107.74 K/s ?unavailable? [kworker/u64:2+events_unbound]
10016 be/4 root 0.00 B/s 28.52 K/s ?unavailable? [kworker/u64:3-btrfs-endio]
10436 be/4 user 123.58 K/s 0.00 B/s ?unavailable? chromium --type=renderer --crashpad-handler-pid=2576
10652 be/4 root 0.00 B/s 811.18 B/s ?unavailable? python /usr/bin/iotop -b -o -d 5 -n 12
Total DISK READ : 79.52 K/s | Total DISK WRITE : 880.28 K/s
Actual DISK READ: 79.52 K/s | Actual DISK WRITE: 473.94 K/s
TID PRIO USER DISK READ DISK WRITE SWAPIN IO COMMAND
499 be/4 root 0.00 B/s 73.95 K/s ?unavailable? systemd-journald
2573 be/4 user 0.00 B/s 69.98 K/s ?unavailable? auth?
2594 be/4 user 0.00 B/s 814.28 B/s ?unavailable? auth? [HangWatcher]
2596 be/4 user 0.00 B/s 814.28 B/s ?unavailable? auth? [ThreadPoolServi]
2597 be/4 user 38.17 K/s 253.67 K/s ?unavailable? auth? [ThreadPoolForeg]
2599 be/4 user 23.86 K/s 814.28 B/s ?unavailable? auth? [ThreadPoolForeg]
2601 be/4 user 0.00 B/s 3.98 K/s ?unavailable? auth? [Chrome_IOThread]
2618 be/4 user 1628.56 B/s 0.00 B/s ?unavailable? auth? [ThreadPoolForeg]
2622 be/4 user 814.28 B/s 9.54 K/s ?unavailable? auth? [CacheThread_Blo]
2633 be/4 user 15.11 K/s 166.99 K/s ?unavailable? renderD128 --crashpad-handler-pid=2576 -
8195 be/4 root 0.00 B/s 9.54 K/s ?unavailable? [kworker/u64:39-btrfs-endio-write]
8439 be/4 root 0.00 B/s 38.17 K/s ?unavailable? [kworker/u64:5-btrfs-endio-write]
8443 be/4 root 0.00 B/s 79.52 K/s ?unavailable? [kworker/u64:10-events_unbound]
8461 be/4 root 0.00 B/s 6.36 K/s ?unavailable? [kworker/u64:29-btrfs-endio-write]
8474 be/4 root 0.00 B/s 19.08 K/s ?unavailable? [kworker/u64:46-flush-btrfs-1]
9817 be/4 root 0.00 B/s 44.53 K/s ?unavailable? [kworker/u64:0-events_unbound]
9852 be/4 root 0.00 B/s 9.54 K/s ?unavailable? [kworker/u64:1-btrfs-endio-write]
10646 be/4 user 0.00 B/s 2.39 K/s ?unavailable? nautilus --gapplication-service [pool-45]
10015 be/4 root 0.00 B/s 9.54 K/s ?unavailable? [kworker/u64:2-btrfs-endio-write]
10016 be/4 root 0.00 B/s 34.99 K/s ?unavailable? [kworker/u64:3-kcryptd-254:0-1]
10652 be/4 root 0.00 B/s 3.98 K/s ?unavailable? python /usr/bin/iotop -b -o -d 5 -n 12
Total DISK READ : 0.00 B/s | Total DISK WRITE : 659.81 K/s
Actual DISK READ: 0.00 B/s | Actual DISK WRITE: 1376.66 K/s
TID PRIO USER DISK READ DISK WRITE SWAPIN IO COMMAND
499 be/4 root 0.00 B/s 42.77 K/s ?unavailable? systemd-journald
2573 be/4 user 0.00 B/s 30.10 K/s ?unavailable? auth?
2597 be/4 user 0.00 B/s 80.00 K/s ?unavailable? auth? [ThreadPoolForeg]
2599 be/4 user 0.00 B/s 45.94 K/s ?unavailable? auth? [ThreadPoolForeg]
2601 be/4 user 0.00 B/s 1622.21 B/s ?unavailable? auth? [Chrome_IOThread]
2617 be/4 user 0.00 B/s 2.38 K/s ?unavailable? auth? [ThreadPoolForeg]
2618 be/4 user 0.00 B/s 811.10 B/s ?unavailable? auth? [ThreadPoolForeg]
2619 be/4 user 0.00 B/s 811.10 B/s ?unavailable? auth? [ThreadPoolForeg]
2622 be/4 user 0.00 B/s 301.00 K/s ?unavailable? auth? [CacheThread_Blo]
2642 be/4 user 0.00 B/s 2.38 K/s ?unavailable? auth? [ThreadPoolSingl]
2633 be/4 user 0.00 B/s 3.96 K/s ?unavailable? renderD128 --crashpad-handler-pid=2576
8443 be/4 root 0.00 B/s 9.51 K/s ?unavailable? [kworker/u64:10-gfx_0.0.0]
8454 be/4 root 0.00 B/s 9.51 K/s ?unavailable? [kworker/u64:22-btrfs-endio-write]
8461 be/4 root 0.00 B/s 6.34 K/s ?unavailable? [kworker/u64:29-btrfs-endio-write]
8474 be/4 root 0.00 B/s 38.02 K/s ?unavailable? [kworker/u64:46-btrfs-endio-write]
9817 be/4 root 0.00 B/s 38.02 K/s ?unavailable? [kworker/u64:0-gfx_0.0.0]
9852 be/4 root 0.00 B/s 22.18 K/s ?unavailable? [kworker/u64:1-btrfs-endio-write]
10015 be/4 root 0.00 B/s 3.17 K/s ?unavailable? [kworker/u64:2-btrfs-endio-write]
10016 be/4 root 0.00 B/s 19.01 K/s ?unavailable? [kworker/u64:3-comp_1.3.0]
10652 be/4 root 0.00 B/s 1622.21 B/s ?unavailable? python /usr/bin/iotop -b -o -d 5 -n 12
Total DISK READ : 2.38 K/s | Total DISK WRITE : 265.35 K/s
Actual DISK READ: 34.06 K/s | Actual DISK WRITE: 792.10 K/s
TID PRIO USER DISK READ DISK WRITE SWAPIN IO COMMAND
499 be/4 root 0.00 B/s 10.30 K/s ?unavailable? systemd-journald
2282 be/1 user 0.00 B/s 20.59 K/s ?unavailable? wireplumber
2573 be/4 user 0.00 B/s 41.98 K/s ?unavailable? auth?
2594 be/4 user 0.00 B/s 811.11 B/s ?unavailable? auth? [HangWatcher]
2597 be/4 user 0.00 B/s 64.95 K/s ?unavailable? auth? [ThreadPoolForeg]
2601 be/4 user 0.00 B/s 2.38 K/s ?unavailable? auth? [Chrome_IOThread]
2619 be/4 user 0.00 B/s 811.11 B/s ?unavailable? auth? [ThreadPoolForeg]
2622 be/4 user 0.00 B/s 2.38 K/s ?unavailable? auth? [CacheThread_Blo]
2642 be/4 user 0.00 B/s 811.11 B/s ?unavailable? auth? [ThreadPoolSingl]
2633 be/4 user 811.11 B/s 34.85 K/s ?unavailable? renderD128 --crashpad-handler-pid=2576
8194 be/4 root 0.00 B/s 3.17 K/s ?unavailable? [kworker/u64:38-mt76]
8195 be/4 root 0.00 B/s 3.17 K/s ?unavailable? [kworker/u64:39-btrfs-endio-write]
8474 be/4 root 0.00 B/s 15.84 K/s ?unavailable? [kworker/u64:46-btrfs-endio-write]
9817 be/4 root 0.00 B/s 6.34 K/s ?unavailable? [kworker/u64:0-flush-btrfs-1]
10016 be/4 root 0.00 B/s 53.86 K/s ?unavailable? [kworker/u64:3-kvfree_rcu_reclaim]
10652 be/4 root 0.00 B/s 3.17 K/s ?unavailable? python /usr/bin/iotop -b -o -d 5 -n 12
Total DISK READ : 0.00 B/s | Total DISK WRITE : 177.42 K/s
Actual DISK READ: 0.00 B/s | Actual DISK WRITE: 286.72 K/s
TID PRIO USER DISK READ DISK WRITE SWAPIN IO COMMAND
499 be/4 root 0.00 B/s 42.77 K/s ?unavailable? systemd-journald
2573 be/4 user 0.00 B/s 41.19 K/s ?unavailable? auth?
2597 be/4 user 0.00 B/s 13.46 K/s ?unavailable? auth? [ThreadPoolForeg]
2599 be/4 user 0.00 B/s 1622.12 B/s ?unavailable? auth? [ThreadPoolForeg]
2601 be/4 user 0.00 B/s 3.96 K/s ?unavailable? auth? [Chrome_IOThread]
2642 be/4 user 0.00 B/s 811.06 B/s ?unavailable? auth? [ThreadPoolSingl]
2633 be/4 user 0.00 B/s 26.93 K/s ?unavailable? renderD128 --crashpad-handler-pid=2576
8454 be/4 root 0.00 B/s 3.17 K/s ?unavailable? [kworker/u64:22-kcryptd-254:0-1]
8461 be/4 root 0.00 B/s 6.34 K/s ?unavailable? [kworker/u64:29-btrfs-endio-write]
8474 be/4 root 0.00 B/s 6.34 K/s ?unavailable? [kworker/u64:46-btrfs-endio-write]
9817 be/4 root 0.00 B/s 12.67 K/s ?unavailable? [kworker/u64:0-flush-btrfs-1]
10015 be/4 root 0.00 B/s 6.34 K/s ?unavailable? [kworker/u64:2-comp_1.3.0]
10016 be/4 root 0.00 B/s 9.50 K/s ?unavailable? [kworker/u64:3-gfx_0.0.0]
10652 be/4 root 0.00 B/s 2.38 K/s ?unavailable? python /usr/bin/iotop -b -o -d 5 -n 12
type or paste code here
System information:
System:
Kernel: 6.12.48-1-MANJARO arch: x86_64 bits: 64 compiler: gcc
v: 15.2.1 clocksource: tsc
Desktop: GNOME v: 48.5 tk: GTK v: 3.24.50 wm: gnome-shell
tools: gsd-screensaver-proxy dm: GDM v: 48.0 Distro: Manjaro
base: Arch Linux
Machine:
Type: Laptop System: Framework product: Laptop 13 (AMD Ryzen
7040Series) v: A7 serial: <superuser required>
Mobo: Framework model: FRANMDCP07 v: A7 serial: <superuser required>
part-nu: FRANDGCP07 uuid: <superuser required> UEFI: INSYDE v: 03.16
date: 07/25/2025
Battery:
ID-1: BAT1 charge: 27.2 Wh (56.9%) condition: 47.8/60.6 Wh (78.8%)
volts: 15.12 min: 15.48 model: NVT FRANGWA type: Li-ion
serial: <filter> charging: status: discharging cycles: 212
CPU:
Info: 8-core model: AMD Ryzen 7 7840U w/ Radeon 780M Graphics bits: 64
type: MT MCP smt: enabled arch: Zen 4 rev: 1 cache: L1: 512 KiB
L2: 8 MiB L3: 16 MiB
Speed (MHz): avg: 1397 min/max: 400/5132 boost: enabled cores:
1: 1397 2: 1397 3: 1397 4: 1397 5: 1397 6: 1397 7: 1397 8: 1397
9: 1397 10: 1397 11: 1397 12: 1397 13: 1397 14: 1397 15: 1397
16: 1397 bogomips: 105437
Flags-basic: avx avx2 ht lm nx pae sse sse2 sse3 sse4_1 sse4_2
sse4a ssse3 svm
Graphics:
Device-1: Advanced Micro Devices [AMD/ATI] Phoenix1 vendor: Framework
driver: amdgpu v: kernel arch: RDNA-3 pcie: speed: 16 GT/s lanes: 16
ports: active: eDP-1 empty: DP-1, DP-2, DP-3, DP-4, DP-5, DP-6,
DP-7, DP-8, Writeback-1 bus-ID: c1:00.0 chip-ID: 1002:15bf
class-ID: 0300 temp: 30.0 C
Display: wayland server: X.org v: 1.21.1.18 with: Xwayland v: 24.1.8
compositor: gnome-shell driver: gpu: amdgpu display-ID: 0
Monitor-1: eDP-1 model: BOE Display 0x0bca res: 2256x1504 dpi: 201
size: 285x190mm (11.22x7.48") diag: 343mm (13.5") modes:
max: 2256x1504 min: 640x480
API: EGL v: 1.5 hw: drv: amd radeonsi platforms: device: 0
drv: radeonsi device: 1 drv: swrast gbm: drv: kms_swrast surfaceless:
drv: radeonsi wayland: drv: radeonsi x11: drv: radeonsi
API: OpenGL v: 4.6 compat-v: 4.5 vendor: amd mesa v: 25.2.3-arch1.2
glx-v: 1.4 direct-render: yes renderer: AMD Radeon 780M Graphics
(radeonsi phoenix LLVM 20.1.8 DRM 3.61 6.12.48-1-MANJARO)
device-ID: 1002:15bf display-ID: :0.0
API: Vulkan v: 1.4.321 layers: 5 surfaces: N/A device: 0
type: integrated-gpu hw: amd driver: mesa radv device-ID: 1002:15bf
Info: Tools: api: clinfo, eglinfo, glxinfo, vulkaninfo
x11: xprop,xrandr
Audio:
Device-1: Advanced Micro Devices [AMD/ATI] Radeon High Definition
Audio [Rembrandt/Strix] vendor: Framework driver: snd_hda_intel
v: kernel pcie: speed: 16 GT/s lanes: 16 bus-ID: c1:00.1
chip-ID: 1002:1640 class-ID: 0403
Device-2: Advanced Micro Devices [AMD] Audio Coprocessor
vendor: Framework driver: snd_pci_ps v: kernel pcie: speed: 16 GT/s
lanes: 16 bus-ID: c1:00.5 chip-ID: 1022:15e2 class-ID: 0480
Device-3: Advanced Micro Devices [AMD] Family 17h/19h/1ah HD Audio
vendor: Framework driver: snd_hda_intel v: kernel pcie: speed: 16 GT/s
lanes: 16 bus-ID: c1:00.6 chip-ID: 1022:15e3 class-ID: 0403
API: ALSA v: k6.12.48-1-MANJARO status: kernel-api with: aoss
type: oss-emulator
Server-1: JACK v: 1.9.22 status: off
Server-2: PipeWire v: 1.4.8 status: active with: 1: pipewire-pulse
status: active 2: wireplumber status: active 3: pipewire-alsa
type: plugin
Network:
Device-1: MEDIATEK MT7922 802.11ax PCI Express Wireless Network
Adapter driver: mt7921e v: kernel pcie: speed: 5 GT/s lanes: 1
bus-ID: 01:00.0 chip-ID: 14c3:0616 class-ID: 0280
IF: wlp1s0 state: up mac: <filter>
Bluetooth:
Device-1: MediaTek Wireless_Device driver: btusb v: 0.8 type: USB
rev: 2.1 speed: 480 Mb/s lanes: 1 bus-ID: 1-5:3 chip-ID: 0e8d:e616
class-ID: e001 serial: <filter>
Report: rfkill ID: hci0 rfk-id: 0 state: up
address: see --recommends
Drives:
Local Storage: total: 232.89 GiB used: 117.25 GiB (50.3%)
ID-1: /dev/nvme0n1 vendor: Kingston model: SNV2S250G
size: 232.89 GiB speed: 63.2 Gb/s lanes: 4 tech: SSD serial: <filter>
fw-rev: CRTP2324 temp: 30.9 C scheme: GPT
Partition:
ID-1: / size: 232.59 GiB used: 117.25 GiB (50.4%) fs: btrfs
dev: /dev/dm-0 mapped: luks-7d308940-7fab-4509-a8e1-c22e9f7f279d
ID-2: /boot/efi size: 299.4 MiB used: 824 KiB (0.3%) fs: vfat
dev: /dev/nvme0n1p1
ID-3: /home size: 232.59 GiB used: 117.25 GiB (50.4%) fs: btrfs
dev: /dev/dm-0 mapped: luks-7d308940-7fab-4509-a8e1-c22e9f7f279d
ID-4: /var/log size: 232.59 GiB used: 117.25 GiB (50.4%) fs: btrfs
dev: /dev/dm-0 mapped: luks-7d308940-7fab-4509-a8e1-c22e9f7f279d
Swap:
Alert: No swap data was found.
Sensors:
System Temperatures: cpu: 32.6 C mobo: 32.0 C gpu: amdgpu temp: 30.0 C
Fan Speeds (rpm): N/A
Info:
Memory: total: 32 GiB note: est. available: 30.66 GiB
used: 5.02 GiB (16.4%)
Processes: 429 Power: uptime: 5h 5m states: freeze,mem,disk
suspend: s2idle wakeups: 3 hibernate: platform Init: systemd v: 257
default: graphical
Packages: 1521 pm: pacman pkgs: 1516 pm: flatpak pkgs: 5 Compilers:
gcc: 15.2.1 Shell: Zsh v: 5.9 running-in: kgx inxi: 3.3.39

